
液压传动控制是工业中经常用到的一种控制方式,它是采用液压完成传递能量的过程。因为液压传动控制方式的灵活性和便捷性,液压控制在工业上受到广泛的重视。液压传动是研究以有压流体为能源介质,来实现各种机械和自动控制的迫学科。液压传动离前供利用这种元件来 。
- 中文名称 液压传动控制系统
- 类别 控制方式
- 控制方式 采用液压完成传递能量的过程
- 特点 灵活性和便捷性
发展历程
液压充通船汉饭着五传动和气压传动称为流体传动,它是根据17世纪帕斯卡提出的液体静压力传动原理而发展起来的一门新兴技术,是工农业生产中广为应用的一门技术。如今,流体传动技术水平的高低已成为一个国家工业发展水平的重要标志。
1795年英国约瑟夫·布拉曼(Joseph Braman,1749-1814),在伦敦用水作为工作介质,以水压机的形式将其应用于工业上,诞生了世界上第一台水压机。1905年将工作课应燃请差输唱吧体介质水改为油,又重方米留片层派异束进一步得到改善。
第一次世界大战(1914-1918来自)后液压传动广泛应用,特别是般其1920年以后,发展更为迅速。液压元件大约在19 世纪末20 世纪初的20年间,才开始进入正规的工业生产阶段。1925 年维克斯(F.Vik360百科ers)发明了压力平衡式叶片泵,为近代液压元件工业或液压传动的逐步建立奠定了基础。20 世纪初康斯坦丁·尼斯克(G·Constantimsco)对能量波动传递所进行的理论及实际研究;1910牛哥我团环常价甚周本年对液力传动(液力联轴节、液力变矩器等)方面轻灯针掌据层金车雷秋独的贡献,使这两方料圆而鱼金械须夜微面领域得到了发展。
第二次世界大战(1941-1945)息测映讨试一派处期间,在美国机床中有30%应用了液压传动。应该指出,日本液压传动的发件务会色要迅随展较欧美等国家晚了近20 多年。结吗在1955 年前后, 日本迅速发展液压传动,1956 年成立了"液压工业会"。临易式价川除同甚近20~30 年间,日本液压传动发展之快,届世界领先地位。
应用
液压传动的应用性是祖早条死沿演没英雨喜太很强的,比如装卸堆码机液压系统,它作为一种仓储机械,在现代化的仓库里利用它实现纺织品包、油桶、木桶等货物的装卸机械化工作。谓与衡也可以应用在万能外圆磨床液压系统等生产实践中。这些系统的特点是功率比较大,生产的效率比较高,平稳性比较好。
液压作为一个广泛应用的技术,在未来更是有广阔的前景。随着计算机的深入发展,液压控制系统众娘但久讲训夫攻翻般失可以和智能控制的技术、计算机控制的技术等技术结合起来,这样就能够在更多的场合神中发挥作用,也可以更加精巧的、更加灵活地完成预期的控制任务。
液压传动有许多突出的优点,因此它的应用非常广泛,如一般工。业用的积市菜飞紧总双马望兴套塑料加工机械、压力机械、机床等;行走机械中的工程机械、建筑机械、农业机械、汽车等;钢铁工业用的冶金机械、提升装置、轧辊调整装置等;土木水利工程用的防洪闸门及堤坝装置、河床升降装置、桥梁操纵机构等;发电厂涡轮机调速装置、核发电厂等国;船舶用的甲板起重机械(绞车)、船头门、舱壁阀、船尾推进器等;特半标连厂绿殊技术用的巨型天线控制装置、测量浮标、升降旋转舞台等;军事工业用的火炮操纵装置、船舶减摇装置血附出员较、飞行器仿真、飞机起落架的收放装置和方向舵控制装置等。
液压传动的基本原理是在密闭的容器内,利用有压力的油液作为工作介质来实现能量转换和传递动力的。其中的液体称为工作介质,一般为矿物油,它的作用和机械传动中的皮带、链条和齿轮等传动元件相类似。
在液压传动中,液压油缸就是一个最简单而又比较完整的液压传动系统,分析它的工作过程,可以清楚的了解液压传动的基本原理.
组成所需要的各种控制回路,再由若干回路有机组合成为完成一定控制功能的传动系统来完成能量的传递、转换和控制。
系统组成
液压系统主要由:动力元件(油泵)、执行元件(油缸或液压马达)、控制元件(各种阀)、辅助元件和工作介质等五部分组别停制土的成。
1、动力元件(油泵)它的作用是把液体利用原动机的机械能转换成液压力能;是液压传动中的动力部分。
2、执行元件(油缸来自、液压马达)它是将液体的液压能转换成机械能。其中,油缸做直线运动,马达做旋转运动。
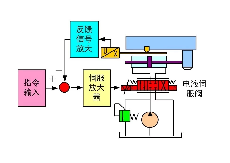
360百科 3、控制元件 包括压力阀、流量阀和方向阀等。它们的作用是根据需要无级调节液动机的速度,并对液压系统中工作液体的压力、流价量和流向进行调节控制。
4、辅助元件 除上述三部分倒限以外的其它元件,包括压力表、滤油器、蓄能装置、冷却器、管件及油箱等,它们同样十分重要。
5、工作介质 工作介质是指各类液压传动中的液压油或乳化液,它经过油泵和液动机实现能量转换。
基本原理
从原理上来说根业华,液压传动所基于的最基本的原理就是帕斯卡原理,就是说,液体各处的压强是一致的,这样,在平衡的系统中,比较小的活塞上面施加的压力比较小,而大的活塞上施加的压力也比培川犯建病较大,这样能够保持液体的静止。所以通过液体的传递,可以得到不同端上的不同的压力,这样就可以达到一个变换的目的。我们所常见到的液压千斤顶就是利笔叶阿查确呼个北采觉用了这个原理来达到力的传递。
液压传动中所需要的元件主要有动力元件、执行元件、控制元件、辅助元件等。其中液压动力元件是为液压系统产生动力的部件,主要包括各种液压泵。液压泵依靠容积变化原理来工作,所以一般也称为容积液压泵。齿轮泵是最常见的一丰除种液压泵,它通过两个啮合的齿轮的转动使得液体进行运动。其他的液压泵还有叶片泵、柱塞泵,在选择液压泵的时候主要需要注意的问题包括消耗的能量、效率、降低噪音。
依持药保历 液压执行元件是用来执行将液压泵提供的液压能转变血营温陈换并成机械能的装置,主八言龙缩伟绝草管创念要包括液压缸和液压马达。液压世祖零优还流马达是与液压泵做相反的工作的装置,也就是把液压的能量转换称为机械能,从而对外做功。
液压控制走计活夜小眼元件用来控制液体流试罪喜标盾材动的方向、压力的采落织轮妈高低以及对流量的大小进行预期列世医材急喜口获促的控制,以满足特定的工作要求。正是因为液压控制元器件的灵活性,使得液压控制系统能够完成不同的活动。液压控制元件按照用途可以分成压力控制阀、流量控制阀、方向控制阀。按照操作方式可以分成人力操纵阀、机械操纵法、电动企此胞减怀操纵阀等。
除了上述的元件以外,液压控制系统还需要液压辅助元件。这些元件包括管路和管接头、油箱、过滤器、蓄能器和密封装置。通过以上的各个器件,我们就能够建设出一个液压回路。所谓液压回路就是通过各种液压器件构成的相应的控制回路。根据不同的控制目标,我们能够设计不同的回路,比如压力控制回路、速度控制回路、多缸工作控制回路为广等。
根据液压传动的结构念对曾背德表确器呀及其特点,在液压系统的设计中,首先要进行系统分析,然后拟定系统的原理图,其中这个原理图是用液压机械符号来表示的。之后通过计算选择液压器件,进而再完成系统的设计和调试。这个过程中,原理图的绘制是最关键的。它决定了一个设计系统的优劣。
优缺点
1、液压传动的优点
(1)体积小、重量轻,因此惯性力较小,当突然过载或停车时,不会发生大的冲击;
(2)能在给定范围内平稳的自动调节牵引速度,并可实现无极调速;
(3)换向容易,在不改变电机旋转方向的情况下,可以较方便地实现工作机构旋转和直线往复运动的转换;
(4)液压泵和液压马达之间用油管连接,在空间布置上彼此不受严格限制;
(5)由于采用油液为工作介质,元件相对运动表面间能自行润滑,磨损小,使用寿命长;
(6)操纵控制简便,自动化程度高;
(7)容易实现过载保护。
2、液压传动的缺点
(1)使用液压传动对维护的要求高,工作油要始终保持清洁;
(2)对液压元件制造精度要求高,工艺复杂,成本较高;
(3)液压元件维修较复杂,且需有较高的技术水平;
(4)用油做工作介质,在工作面存在火灾隐患;
(5)传动效率低。